Sigma Revenue tracks your key KPIs
Effortlessly monitor the metrics that define your performance in a clear and intuitive way.
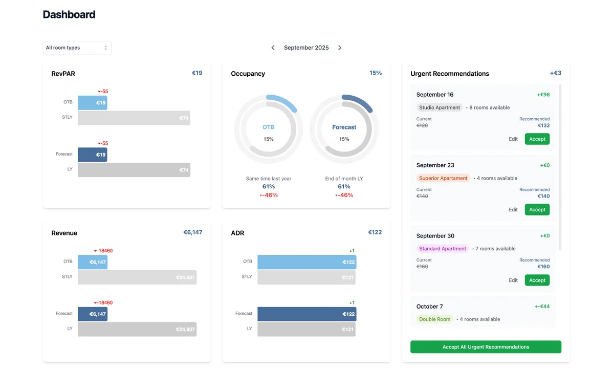
- Essential metrics
- Track RevPAR, ADR, occupancy, pickup, and revenue in real time at a glance.
- Date ranges and filters
- Review daily trends across any date range with flexible filters.
- Built-in benchmarking
- Benchmark against historical data, targets, or competitors to see how you compare.
- Urgent rate recommendations
- Apply urgent rate changes in just a few clicks - even on busy days.
How Sigma Revenue Works
Synchronise
Integrate with your existing PMS, channel manager, and distribution channels in minutes.
Analyse
Our software analyses historical, real-time, and competitor data.
Optimise
Get actionable rate recommendations for a whole year in advance to maximise your revenue potential.
Related Terms
ADRAverage Daily Rate
The average revenue earned per sold room in a given period. Calculated by dividing total room revenue by the number of rooms sold. ADR is one of the three fundamental KPIs in hotel revenue management, alongside occupancy and RevPAR, and directly reflects your pricing strategy's effectiveness.
Learn more →GOPPARGross Operating Profit Per Available Room
The most comprehensive profitability metric in hospitality, measuring actual profit generated per available room after all operating expenses. Unlike RevPAR which only considers revenue, GOPPAR accounts for costs—making it the truest measure of operational efficiency. A hotel can have high RevPAR but low GOPPAR if costs are poorly managed.
Learn more →Occupancy Rate
The percentage of available rooms that are occupied, calculated as rooms sold ÷ rooms available (× 100). While high occupancy is positive, it's not the ultimate goal—selling 100% of rooms at low rates may generate less profit than 80% occupancy at premium rates. Always evaluate occupancy alongside ADR and RevPAR for the complete picture.
Learn more →RevPARRevenue Per Available Room
The single most important metric in hotel revenue management, measuring revenue generated per available room (not just sold rooms). Calculated as ADR × Occupancy Rate, or Total Room Revenue ÷ Available Rooms. RevPAR balances the trade-off between rate and occupancy—a €100 ADR at 80% occupancy (€80 RevPAR) outperforms €120 ADR at 60% occupancy (€72 RevPAR).
Learn more →Related Articles
How to Read Booking Pace (Pickup) and Use It for Better Pricing
A step-by-step workflow to turn pace reports into pricing actions: build a baseline, validate signals, and apply dynamic pricing with confidence.
Read more →Hotel Revenue Management Benchmarks: How to Build Numbers You Can Trust
Instead of chasing generic industry averages, build benchmarks for your hotel: comp set indices, YoY baselines, segment mix, and actionable targets.
Read more →RevPAR, ADR, and Occupancy Explained: The Essential Hotel Metrics
Formulas, examples, and practical interpretation for RevPAR, ADR, and occupancy—plus how dynamic pricing changes the tradeoff between them.
Read more →Ready to get started with Sigma Revenue?
Let's discuss how Sigma Revenue can help you optimise your hotel's revenue management.
